نکات مهم خبر

  • پس از نوسان ناگهانی که به خاطر انتشار خبری در مورد ETF شرکت 21Shares بود، خریداران سولانا با قدرت وارد عمل شده و اهرم‌های خود را برای خرید افزایش دادند.
  • اقدام گاوها برای افزایش اهرم، نشان‌دهنده خوش‌بینی آن‌ها به روند صعودی بلندمدت قیمت این رمزارز است.
  • افزایش پوزیشن‌های اهرمی در بازار مشتقات، نشان می‌دهد که نقدینگی و تمایل به ریسک‌پذیری از سوی سرمایه‌گذاران سولانا بیشتر شده است.

رمزارز سولانا (SOL) در پی انتشار خبری ناگهانی در مورد ETF شرکت 21Shares، نوسان قیمتی در کوتاه‌مدت را تجربه کرد. با این حال، به‌جای اینکه این نوسانات باعث ترس شود، گاوهای سولانا واکنش جسورانه‌ای داشتند و مقدار اهرم (Leverage) خود را افزایش دادند تا از این فرصت خرید در قیمت پایین استفاده کنند.

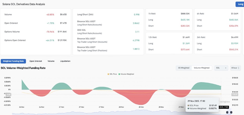
افزایش تعداد قراردادهای باز سولانا | منبع: Coinglass

افزایش اهرم به معنای تزریق سرمایه بیشتر با هدف کسب سودهای بزرگ‌تر از حرکت صعودی قیمت سولانا در آینده است. این اقدام نشان‌دهنده اعتماد قوی سرمایه‌گذاران به این پروژه محبوب است. آن‌ها عقیده دارند که شرایط فعلی، یک فرصت عالی برای ورود یا افزایش پوزیشن است.

این افزایش اهرم، یک سیگنال مهم برای بازار محسوب می‌شود: خریداران معتقدند که رویدادهای مرتبط با ETF صرفاً یک نوسان کوتاه‌مدت است و نمی‌تواند روند صعودی اصلی سولانا را متوقف کند.

سولانا
شروع خریدوفروش ارز سولانا

خریدوفروش سولانا با واریز سریع تومان

خرید سولانا

تا زمانی که نقدینگی و اعتماد به این رمزارز بالا باشد، هر اصلاحی توسط سرمایه‌گذارانی که به دنبال کسب سود بیشتر هستند، غنیمت شمرده می‌شود. به نظر می‌رسد که شرایط فعلی، موقعیت سولانا را برای شروع روندی قدرتمند در هفته‌های آینده تثبیت می‌کند.